Automatyczne raportowanie w Power BI
Zyskaj pełną kontrolę nad danymi.
Podejmuj decyzje dzięki precyzyjnym, wizualnym raportom.
Zyskaj pełną kontrolę nad danymi
Raportowanie z różnych obszarów
Analizuj i śledź dane oraz trendy w firmie, od logistyki, przez sprzedaż, po marketing i HR, wybierając dashboardy dopasowane do potrzeb każdego działu.
Kluczowe wskaźniki wydajności (KPI)
Miej wszystkie kluczowe wskaźniki w jednym miejscu, które pozwalają podejmować trafne decyzje na podstawie rzeczywistych danych.
Automatyzacja raportowania
Masz zawsze aktualne dane, bez potrzeby ręcznego zbierania, co oszczędza czas i usprawnia podejmowanie decyzji.
Zobacz, kto zyskuje najwięcej
Nasze narzędzia raportowe pomogą Ci zaoszczędzić czas, zwiększyć efektywność i podejmować lepsze decyzje biznesowe, abyś mógł skupić się na rozwoju biznesu.
30% oszczędności czasu
szybsze podejmowanie decyzji
Zyskasz dostęp do aktualnych danych w jednym miejscu, dzięki czemu szybciej zauważysz trendy, zareagujesz na problemy i lepiej zaplanujesz działania zespołu.
100% danych w jednym miejscu
Redukcja błędów raportowych o 70%
Dzięki automatycznym raportom ograniczysz rutynowe zadania i zyskasz więcej czasu na analizy, optymalizacje i podejmowanie trafnych decyzji.
5× mniej błędów w raportach
Więcej analiz, mniej Excela
Najczęściej rozwiązujemy te problemy
Power BI daje Ci natychmiastowy dostęp do spójnych danych, które przyspieszają podejmowanie trafnych decyzji i eliminują błędy w raportowaniu.
Brak aktualnych danych
Musisz podejmować decyzje na podstawie przestarzałych danych, co opóźnia Twoją reakcję na zmiany.
Chaos danych
Musisz zmagać się z brakiem spójnego źródła prawdy, co prowadzi do błędów i nieporozumień.
Nieczytelne dane wizualne
Musisz zmagać się z mało przejrzystymi danymi wizualnie, co utrudnia szybkie wyciąganie wniosków i podejmowanie decyzji.
Najczęściej rozwiązujemy te problemy
Power BI daje Ci natychmiastowy dostęp do spójnych danych, które przyspieszają podejmowanie trafnych decyzji i eliminują błędy w raportowaniu.
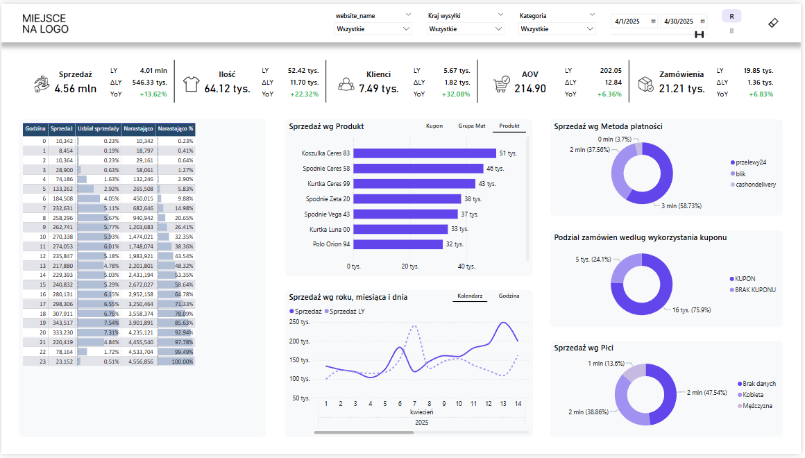
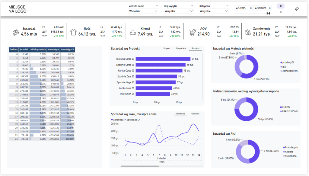
Zobacz, jak mogą wyglądać Twoje raporty w Power BI
Poniżej znajdziesz przykładowe realizacje raportów, które tworzymy dla naszych klientów. Każdy projekt przygotowujemy indywidualnie – zgodnie z potrzebami biznesowymi, strukturą danych i celami analitycznymi firmy.
Kompleksowy przegląd wyników sprzedaży – porównanie rok do roku, realizacja celów, sprzedaż wg miast, marek, kontynentów i kanałów. Idealny do monitorowania dynamiki sprzedaży i podejmowania decyzji strategicznych.
Analiza zapasów, sprzedaży i zwrotów wg kategorii produktów, miesięcy, sklepów i lokalizacji. Pomaga optymalizować stany magazynowe i kontrolować rotację towarów.
Zestawienie danych sprzedażowych z kanałów online – średnia wartość zamówień, liczba klientów, kupony, metody płatności i trendy zakupowe. Doskonałe narzędzie do analizy efektywności kampanii i zachowań klientów.
Jak wygląda proces współpracy?
Umów się na konsultację i zobacz, jak krok po kroku przebiega stworzenie raportu dopasowanego do Twojej firmy.
KONSULTACJA
Poznajmy się i potrzeby Twojej firmy
Rozmawiamy o wyzwaniach, celach i danych, którymi dysponujesz – wszystko po to, by zrozumieć kontekst działania i zaproponować najlepsze rozwiązanie.
ANALIZA DANYCH
Sprawdzamy dane i przygotowujemy ofertę
Analizujemy źródła danych, weryfikujemy ich jakość i tworzymy dopasowaną propozycję – technicznie i biznesowo.
REALIZACJA
Tworzymy raport dopasowany do Ciebie
Budujemy nowoczesny raport Power BI, który odpowiada Twoim celom i umożliwia łatwą analizę kluczowych wskaźników.
WDROŻENIE
Raport w Twojej firmie
Uruchamiamy raport w środowisku użytkownika i oddajemy gotowe rozwiązanie do działania.
KONSULTACJA
ANALIZA DANYCH
REALIZACJA
WDROŻENIE
Poznajmy się i potrzeby Twojej firmy
Rozmawiamy o wyzwaniach, celach i danych, którymi dysponujesz – wszystko po to, by zrozumieć kontekst działania i zaproponować najlepsze rozwiązanie.
Sprawdzamy dane i przygotowujemy ofertę
Analizujemy źródła danych, weryfikujemy ich jakość i tworzymy dopasowaną propozycję – technicznie i biznesowo.
Tworzymy raport dopasowany do Ciebie
Budujemy nowoczesny raport Power BI, który odpowiada Twoim celom i umożliwia łatwą analizę kluczowych wskaźników.
Raport w Twojej firmie
Uruchamiamy raport w środowisku użytkownika i oddajemy gotowe rozwiązanie do działania.
Transformuj dane w konkretne korzyści biznesowe
Power BI to nie tylko narzędzie — to standard nowoczesnego raportowania. Czas odejść od ręcznego zbierania danych i niepewnych analiz i zobaczyć, jak mogą wyglądać raporty, które naprawdę wspierają rozwój firmy.
Pełna przejrzystość
Jedno źródło prawdy dla Twoich danych. Koniec z szukaniem informacji w wielu plikach i systemach.
Lepsze decyzje
Wskaźniki i raporty, które pozwalają reagować natychmiast i podejmować trafne decyzje biznesowe.
Integracja źródeł
Łączymy dane z CRM, Excela, czy sprzedaży, abyś miał całościowy obraz sytuacji w jednym dashboardzie.
Inteligentne raporty
Przejrzyste wizualizacje, które skracają czas analizy i pozwalają skupić się na tym, co naprawdę ważne.
Automatyczna aktualizacja
Zawsze aktualne dane – raporty odświeżają się same, więc masz pewność, że pracujesz na najnowszych informacjach.
Intuicyjna platforma
Microsoft Power BI to proste i intuicyjne narzędzie — działa na komputerze i smartfonie, a obsługa raportów nie wymaga specjalistycznej wiedzy.
Dla kogo stworzyliśmy te rozwiązania?
Firmy małe, średnie i duże zespoły
Power BI to rozwiązanie skalowalne — z powodzeniem wdrażają je zarówno kilkuosobowe zespoły, jak i korporacje zatrudniające tysiące pracowników. Niezależnie od wielkości firmy, możesz zyskać kontrolę nad danymi i podejmować decyzje szybciej i trafniej.
Działy operacyjne, sprzedaż i inne kluczowe zespoły
Power BI świetnie sprawdza się w finansach, HR, marketingu, sprzedaży, logistyce czy IT — wszędzie tam, gdzie liczy się dostęp do aktualnych, spójnych danych. Dzięki temu każdy dział widzi to, co najważniejsze, i działa efektywniej.
Osoby pracujące z danymi, nawet bez doświadczenia
Dane mówią same za siebie:
366%
zwrotu z inwestycji (ROI) w ciągu 3 lat dzięki wdrożeniu Power BI.
42%
zmniejszenie wysiłku zespołu analitycznego dzięki automatyzacji i lepszym narzędziom.
97%
firm z listy Fortune 500 korzysta z Power BI i wykorzystuje go do podejmowania decyzji.
Opowiedz nam, z czym się mierzysz —
znajdziemy sposób, żeby rozwiązać Twoje problemy.
Umów się na konsultację i zobacz, jak może wyglądać raportowanie w Twojej firmie.
Kliknij pasujący termin, wybierz godzinę i podaj swoje dane.
To wszystko – potwierdzenie i szczegóły otrzymasz na maila.
Zadaj nam dowolne pytanie
Wykonamy dla Ciebie kompleksowy dashboard, poukladamy Twoje dane i sprawimy, że będziesz mógł odczytać dane w klarowny sposób.
To wszystko, abyś podjął odpowiednie decyzje oparte na danych.
Wypełnij formularz
Korzystasz z raportów?
Zobacz, jak czytać je jak ekspert.
Wystarczy, że masz dostęp do raportów. My pokażemy Ci, jak wyciągnąć z nich maksimum.
W codziennej pracy z raportami możesz działać szybciej, sprawniej i z większą pewnością.
Mini kurs „Power BI dla Biznesu” to praktyczny przewodnik dla osób, które czytają raporty – a nie je tworzą. Dowiesz się, jak:
✅sprawnie wyszukiwać dane,
✅filtrować jak zawodowiec,
✅zapisywać własne widoki i ustawiać powiadomienia,
✅eksportować, komentować i współpracować bez chaosu.
Kim jesteśmy?
Odczaruj Power BI to nie tylko firma — to społeczność ludzi, którzy chcą podejmować lepsze decyzje w oparciu o dane.
Od lat pomagamy zespołom i firmom wykorzystywać potencjał nowoczesnych narzędzi analitycznych w realnych działaniach.
Tworzymy raporty, które wspierają codzienne decyzje — nie trafiają do szuflady. Prowadzimy kursy, wdrożenia i mentoringi, zawsze w praktyczny i zrozumiały sposób.
Poznaj założyciela:
Paweł Czapiewski — certyfikowany specjalista Microsoft Power BI (Data Analyst Associate), który swoją przygodę z danymi zaczynał tak jak wielu — od Excela i ręcznych zestawień. Dziś projektuje rozwiązania, które pomagają firmom pracować szybciej, sprytniej i z większą kontrolą nad danymi.
Certyfikat Microsoft
Power BI Data Analyst Associate – oficjalne potwierdzenie mojej wiedzy i praktycznych umiejętności.
5+ lat w danych
od analityki po automatyzację procesów z użyciem Power BI, SQL i Excela.
1500+ uczestników
od początkujących po zaawansowanych użytkowników narzędzi analitycznych.
Doświadczenie branżowe
we współpracy z klientami z finansów, HR, logistyki, produkcji i innych sektorów.
Czas przejąć kontrolę nad danymi.
Bez chaosu. Bez zgadywania.
Zacznij pracować mądrzej — z raportami, które mówią więcej niż tysiąc Excela.
Niezależnie od branży, wielkości firmy czy poziomu zaawansowania — razem uporządkujemy dane i stworzymy dashboard, który będzie naprawdę działał dla Ciebie.